As industrial data platforms scale, success isn’t defined by features alone—it’s about whether users can quickly find answers, reuse capabilities, and turn data into action as complexity grows.
The latest updates to TDengine IDMP focus on strengthening the full data lifecycle—from ingestion and analysis to visualization—while making advanced capabilities easier to use across the business.
Below are the key highlights.
Smarter AI, More Practical Insights
AI capabilities have been significantly upgraded. Panel Insights and root cause analysis now support natural-language interaction, including follow-up questions. Root cause scope has expanded beyond devices to include intermediate nodes.
AI can also:
- Recommend more panel types
- Suggest better dimensions and visualizations
- Use real-time statistics and metadata to improve context
Access control is now integrated into AI Q&A, and the trial period has been extended to 15 days.
Impact
Lower barriers to analysis. More business users can explore data without relying on IT or data teams, while real-time validation improves response speed and reduces risk.
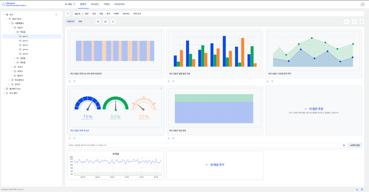
More Flexible, More Expressive Visualization
Visualization is no longer just about display—it’s about clarity and interaction.
This release adds:
- New templates (e.g., stat value, state timeline)
- Custom diagram uploads
- Rich panel options (dimensions, mappings, colors, gradients)
- Zoom and pan interactions
- Multi-lane and sub-element aggregation views
- Smarter default time ranges and time-locking
Impact
Faster path from data to decision. Complex datasets become easier to interpret, explore, and act on.
Improved Event Analysis and Insight
Event analysis has received major upgrades, including:
- Multi-event comparison and overlay
- Flexible event definitions (custom + ad hoc)
- Time alignment, normalization, and envelope analysis
- Built-in forecasting and anomaly detection
- Missing data handling and export
Batch analysis is also enhanced with identification, grouping, and quality filtering.
Impact
Faster root cause analysis and clearer trend insights. Users can quickly identify patterns and move from detection to action.
Advanced Process Analytics
Process analysis now goes deeper with integrated advanced analytics.
Users can directly run algorithms from:
- Trend charts
- Scatter plots
- Process views
Supported methods include:
- Forecasting
- Anomaly detection
- Correlation analysis
- Regression (linear, exponential, polynomial)
- Clustering
Impact
A true end-to-end workflow—from prediction to diagnosis to optimization—without switching tools.
Better Data Management and Standardization
As data sources grow, consistency and quality become critical.
This release adds:
- New ingestion methods (OPC UA, CSV)
- OPC data quality flags
- Standardized data modeling (elements, attributes, hierarchies)
- Multi-template inheritance
- Unit standardization with batch import/export
- Direct navigation to database management
Impact
More reliable pipelines, fewer data issues, and more consistent cross-system analysis.
Faster Adoption with Better Examples and Localization
To accelerate adoption:
- Sample datasets now reflect real business scenarios
- Prebuilt dashboards, events, and analyses included
- New language support: Korean and Spanish
Impact
Shorter onboarding time and easier global rollout.
Stability and Performance Improvements
Platform reliability continues to improve with:
- Proactive index repair
- Telemetry validation
- CSV export feedback
- Asynchronous element management
- Windows support enhancements
- Startup memory checks
Impact
Higher availability, smoother large-scale operations, and less operational overhead.
Conclusion
This release marks a shift from “having capabilities” to making them usable at scale.
From AI-driven insights and event analysis to advanced analytics and data standardization, TDengine IDMP is evolving into a platform that is:
- More intuitive
- More powerful
- More aligned with real business workflows
It’s not just about analyzing data—it’s about enabling faster, smarter decisions across the organization.


