Highlights
-
Sustained high-concurrency ingestion of 250,000 records per second, millisecond-level query performance, and storage compression approximately 10% of the original footprint.
-
Hardware costs reduced by 70% (10 servers to only 3) compared with traditional database solution.
-
Overall operational efficiency improved by approximately 80%, with investigation time for quality issues reduced from hours to minutes. Automated monitoring and analytics capabilities have led to an additional 20% reduction in operations and maintenance labor costs.
Shougang Group is one of the top 10 steel companies in the world, producing more than 30 million tons of steel per year and generating over US$13 billion in annual revenue. Their nine major steel plants produce automotive, construction, hot-rolled, and cold-rolled steel for a wide variety of customers across the globe.
Like many steel companies, Shougang has an extremely data-intensive industrial environment. Leveraging TDengine, the company recently built a high-performance data storage and analytics platform for a specialty steel digitalization project.
The platform achieved sustained high-concurrency ingestion of 250,000 records per second, millisecond-level query performance, and storage compression down to approximately 10% of the original footprint. It enabled data-driven decision-making in key scenarios such as equipment monitoring and quality traceability, while significantly reducing hardware and operational costs.
This project has since become a benchmark example of industrial internet implementation within the steel sector.
Project Background
During plant operations, massive volumes of equipment-generated time-series data continuously accumulate, placing significant pressure on existing information systems. In practice, this specialty steel enterprise encountered three major challenges:
- The daily data volume was extremely large, and traditional databases struggled to sustain high-concurrency writes and fast query performance.
- Storage efficiency was insufficient, resulting in high hardware investment and maintenance costs.
- Analytics capabilities lagged behind operational needs, making it difficult to achieve real-time quality traceability and fault early warning, which in turn limited production optimization.
To address these issues, Shougang required a data historian that could provide high-concurrency ingestion performance, storage compression efficiency, and complex query capabilities. They found that TDengine’s high ingestion throughput, fast query execution, and efficient compression significantly reduce required compute and storage resources. This not only lowers hardware investment, but also reduces energy consumption and ongoing maintenance costs.
In addition, TDengine’s support for standard SQL and seamless integration with a wide range of third-party systems enabled Shougang to migrage existing applications with minimal code changes, eliminating the need for large-scale rewrites. This level of standardization and compatibility substantially reduces both learning curves and migration costs.
TDengine Deployment at Shougang
Within the Shougang industrial time-series data platform, TDengine TSDB serves as the core data foundation, establishing a unified and highly efficient time-series data management framework.
Leveraging a supertable + subtable + tag architecture, the platform built a standardized data dictionary that enables unified tag management across equipment in multiple plants and supports millisecond-level retrieval. This structure supports parameter-based queries across cold rolling, hot rolling, and other production stages, as well as full-process quality traceability.
Combined with a distributed computing engine, the system adopts a millisecond-level trigger + second-level polling mechanism to execute rule-based analytics in real time, including energy correlation analysis and equipment limit violation alerts. Analytical results are synchronized within milliseconds to the central control system and enterprise communication tools, forming a closed-loop workflow of data collection → computation → decision-making.
In addition, through a multi-protocol data service module, the platform can push equipment parameters and alarm information in real time to support edge-level control and energy optimization scenarios. This architecture accelerates the digital upgrade of steel production and enables a true end-to-end closed-loop model—from standardized storage to intelligent analytics to actionable value realization.
At the architectural level, TDengine TSDB adopts a distributed design to efficiently handle high-frequency time-series data ingestion from production equipment, ensuring both data integrity and scalability.
Its strong query and computation capabilities, working in coordination with data processing and service modules, enable rapid data processing and real-time result delivery. Through partitioning, sharding, and tag-based management, the storage architecture aligns closely with the platform’s data dictionary logic, significantly improving standardization and management efficiency.
Since going live in July 2024, the system has operated continuously and stably without incident, further validating TDengine TSDB’s reliability and workload capacity in industrial environments. It has provided a solid data foundation to support the specialty steel enterprise’s ongoing digital transformation.
Data Modeling Experience
Database Design
Database creation statement:
CREATE DATABASE iot BUFFER 256 CACHESIZE 1 CACHEMODEL 'none' COMP 2 DURATION 1440m WAL_FSYNC_PERIOD 3000 MAXROWS 4096 MINROWS 100 STT_TRIGGER 1 KEEP 5256000m,5256000m,5256000m PAGES 256 PAGESIZE 4 PRECISION 'ms' REPLICA 3 WAL_LEVEL 1 VGROUPS 10 SINGLE_STABLE 0 TABLE_PREFIX 0 TABLE_SUFFIX 0 TSDB_PAGESIZE 4 WAL_RETENTION_PERIOD 3600 WAL_RETENTION_SIZE 0 KEEP_TIME_OFFSET 0 ENCRYPT_ALGORITHM 'none' S3_CHUNKSIZE 262144 S3_KEEPLOCAL 5256000m S3_COMPACT 0
Design rationale for key database parameters:
- A three-replica mechanism is adopted to ensure zero data loss for high-value production data such as hot rolling and cold rolling. This configuration enhances disaster recovery capability and overall system reliability.
- The data file time span is set to one day (1440 minutes), enabling automatic daily partitioning. This structured partitioning allows queries targeting a specific day to directly locate the corresponding file group, effectively reducing disk I/O scanning and improving query efficiency.
- To support high-concurrency write workloads typical in steel production environments, 10 vnodes are configured. Subtables are evenly distributed across these vnodes to achieve data sharding. During query execution, this structure enables faster data block localization and a reduced read scope, thereby accelerating query response times.
Supertable Modeling
Supertable creation statement:
CREATE STABLE production_data_bool (ts TIMESTAMP, val BOOL, quality SMALLINT) TAGS (tagname NCHAR(100), deviceid NCHAR(100)) ;
CREATE STABLE production_data_int (ts TIMESTAMP, val INT, quality SMALLINT) TAGS (tagname NCHAR(100), deviceid NCHAR(100)) ;
CREATE STABLE production_data_double (ts TIMESTAMP, val DOUBLE, quality SMALLINT) TAGS (tagname NCHAR(100), deviceid NCHAR(100)) ;
In the design of data columns, considering the characteristics of OPC-based high-frequency acquisition—multiple measurement points per device and diverse data types—the platform adopts a single-value column model for building supertables.
In terms of tag design, all supertables include two core tag fields:
- deviceid (device identifier)
- tagname (parameter type)
These tags are combined with business hierarchies (for example, “Hot Rolling Plant – Reheating Furnace – Temperature”) to form a three-level logical indexing structure.
During query execution, filtering by tag values enables partition-level retrieval, significantly narrowing the scan scope and improving overall query efficiency.
Implementation Results
Query Efficiency
Relying on its outstanding query performance—particularly its efficient interval query mechanism and extensive built-in time-series functions—TDengine TSDB provides millisecond-level response capabilities for the core modules of the Shougang industrial time-series data platform, including data fields, computation services, and data service layers.
On this foundation, the platform is able to support a range of critical application scenarios, including:
- Real-time equipment parameter monitoring: On steel production lines, key operational parameters of critical equipment such as rolling mills (for example, rotational speed) are collected every five seconds along with their quality status. This enables operations and maintenance teams to monitor equipment performance in real time and respond promptly to potential issues.
- Data acquisition completeness verification: By calculating the data volume associated with each measurement point, the system can quickly determine whether data collection is complete. This ensures that all sensors and collection points are functioning properly, providing a reliable data foundation for subsequent analytics and production decision-making.
- Product quality stability analysis: Taking steel plate thickness as an example of a quality indicator, the system retrieves the mode (the most frequently occurring value) and its corresponding quality status every 2,520 milliseconds, and performs trend analysis over time. This enables continuous evaluation of product quality stability and supports process optimization.
Significant Cost Reduction
Leveraging TDengine TSDB’s high compression ratio and strong performance, the platform dramatically reduced its hardware requirements. A workload that previously required 10 servers can now be supported by just 3, cutting hardware procurement costs by approximately 70%.
At the same time, the system’s built-in automated monitoring and analytics capabilities have reduced the frequency of manual inspections, leading to an additional 20% reduction in operations and maintenance labor costs.
Dramatically Improved Decision Efficiency
In the context of quality defect traceability, TDengine TSDB’s fast query and analytical capabilities reduced investigation time from hours to minutes. In some cases, root causes can now be identified in as little as five minutes.
This provides more timely and accurate data support for production decision-making, improving overall operational efficiency by approximately 80%.
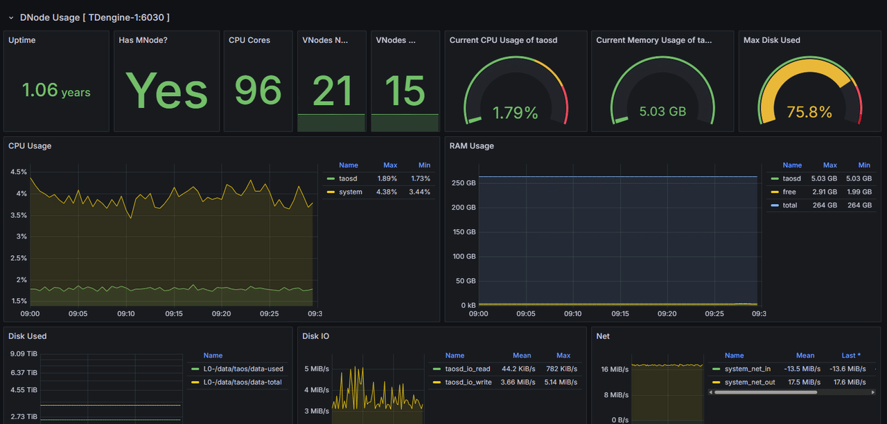
Intelligent Operations and Continuous Optimization
As the data foundation of the Shougang industrial time-series platform, the stable operation of TDengine is mission-critical. TDengine provides real-time visibility into database performance and key infrastructure resources, including disk, memory, and CPU utilization. Cluster node availability, resource usage rates, and disk read/write throughput are continuously monitored and visualized.
Through ongoing analysis of these metrics, the operations team can proactively identify potential risks and take corrective actions—such as data cleanup, capacity expansion, or query optimization—before issues impact production. This shift from reactive troubleshooting to proactive prevention has significantly improved operational efficiency and reduced failure rates.
Future Roadmap
Shougang currently uses a single-column model within TDengine TSDB but intends to move to virtual tables in the future, enabling multiple measurement points from the same device to be logically associated within a single virtual table and achieving the “one table per device” ideal.
This approach will allow real-time reflection of data changes, improves extensibility, and significantly enhances query efficiency. As a result, data access will become simpler, more intuitive, and more performant, further strengthening the platform’s analytical capabilities.
Furthermore, Shougang is looking into deploying TDengine IDMP and using the full TDengine Historian to enhance the data management, analysis, and visualization capabilities of their system. By combining high-performance time-series data management with asset modeling, event management, and AI-assisted analytics, TDengine Historian offers a framework for turning large-scale industrial data into actionable operational insight.
For organizations like Shougang that operate complex, sensor-rich production environments, such capabilities enable more advanced monitoring, faster anomaly detection, and more intelligent decision support across multiple production systems. As the company continues its digital transformation journey, TDengine Historian, including TDengine IDMP, is expected to play an increasingly important role in supporting more efficient, data-driven steel manufacturing.


